飞牛的硬件联盟中,有一款物理意义上炙手可热的产品
它就是MEmini,它使用了ITE IT86系列的芯片
但在飞牛系统中,没有集成该芯片的驱动,以至于在/sys/class/hwmon不能获取风扇转速等信息
虽然在飞牛系统中的资源监控可以查看到CPU风扇转速,但资源监控不会保留历史记录
在应用中心上架的普罗米修斯套装,可以弥补这一点,但它依赖hwmon获取硬件信息
因此补足该驱动显得十分重要

直接从GitHub一把梭就完事了,这个仓库archlinux也在用
https://aur.archlinux.org/packages/it87-dkms-git
git clone https://github.com/frankcrawford/it87
本次构建,来点不一样的
传统构建方式,需要在系统中使用apt install安装dkms cmake gcc等依赖
但在飞牛系统中,对软件包进行任何操作都是高危行为,极有可能会导致后续系统更新失败,甚至会导致nas服务不可用
额外开虚拟机进行编译成本较高,因此在docker中构建是一个好办法
使用docker固定好构建环境也方便后续上CI
此处以飞牛的6.12.18版本内核为例
docker pull docker.1ms.run/makedie/fnos:kernHead-6.12.18-trim-3
使用以上命令拉取提前准备好的容器,该命令使用了1ms镜像,如果你的网络可以直接拉取,可以考虑不使用镜像
root@MEmini-2CC8:~/it87# docker pull docker.1ms.run/makedie/fnos:kernHead-6.12.18-trim-3
kernHead-6.12.18-trim-3: Pulling from makedie/fnos
155ad54a8b28: Pull complete
c718e0133362: Pull complete
bc4d23c514ac: Pull complete
c0ff601b77ba: Pull complete
069e2ca7137c: Pull complete
e1ae79da3633: Pull complete
c6d9c0f84d0c: Pull complete
Digest: sha256:5d83a8fb52dcc3a3c9df47ac66f4dc4944464a6a5160c8c82738ef07ce44d582
Status: Downloaded newer image for docker.1ms.run/makedie/fnos:kernHead-6.12.18-trim-3
docker.1ms.run/makedie/fnos:kernHead-6.12.18-trim-3
构建驱动时,需要确保驱动源码已经下载完成
构建时切换至驱动源码所在目录,后使用如下命令进行构建
因为这个驱动够小所以不需要开多核心编译
docker run --rm -v ${PWD}/:/workspace docker.1ms.run/makedie/fnos:kernHead-6.12.18-trim-3 bash -c "cd workspace && make"
等待构建完成即可
root@MEmini-2CC8:~/it87# ls
compat.h debian dkms.conf dkms-install.sh dkms-remove.sh ISSUES it87-517.patch it87.c it87-roeck.patch Makefile README Research 'Sensors configs'
root@MEmini-2CC8:~/it87# docker run --rm -v ${PWD}/:/workspace docker.1ms.run/makedie/fnos:kernHead-6.12.18-trim-3 bash -c "cd workspace && make"
warning: the compiler differs from the one used to build the kernel
The kernel was built by: gcc (Debian 12.2.0-14) 12.2.0
You are using: gcc (Debian 12.2.0-14+deb12u1) 12.2.0
CC [M] /workspace/it87.o
MODPOST /workspace/Module.symvers
CC [M] /workspace/it87.mod.o
CC [M] /workspace/.module-common.o
LD [M] /workspace/it87.ko
该驱动依赖hwmon_vid驱动,需要提前加载
root@MEmini-2CC8:~/it87# modprobe -D hwmon-vid
insmod /lib/modules/6.12.18-trim/kernel/drivers/hwmon/hwmon-vid.ko
root@MEmini-2CC8:~/it87# modprobe -v hwmon_vid
insmod /lib/modules/6.12.18-trim/kernel/drivers/hwmon/hwmon-vid.ko
然后使用insmod it87.ko加载构建好的驱动文件
root@MEmini-2CC8:~/it87# insmod it87.ko
root@MEmini-2CC8:~/it87# dmesg |grep it87
[778885.317294] it87: it87 driver version v1.0-204-g60d9def.20251006
[778885.317536] it87: Found IT8613E chip at 0xa30, revision 12
[778885.317601] it87: Beeping is supported
我们的目标很明确,就是获取之前获取不到的风扇数据
因此简单的使用下面的命令找找看风扇相关的东西,就知道哪个是IT8613E的数据了
ls /sys/class/hwmon/hwmon*/fan*_input
可见hwmon9就是我们的目标
root@MEmini-2CC8:~/it87# ls /sys/class/hwmon/hwmon*/fan*_input
/sys/class/hwmon/hwmon9/fan2_input /sys/class/hwmon/hwmon9/fan3_input
root@MEmini-2CC8:~/it87# tail /sys/class/hwmon/hwmon*/fan*_input
==> /sys/class/hwmon/hwmon9/fan2_input <==
1271
==> /sys/class/hwmon/hwmon9/fan3_input <==
0
再结合飞牛的资源监控看一眼,可见fan2_input就是我们的CPU风扇转速了

使用tail /sys/class/hwmon/hwmon9/*看看
似乎还有电流之类的其他数据,不过我不关心这些
有需要的人可以自己加点监控
root@MEmini-2CC8:~/it87# tail /sys/class/hwmon/hwmon9/*
==> /sys/class/hwmon/hwmon9/alarms <==
16
==> /sys/class/hwmon/hwmon9/device <==
tail: error reading '/sys/class/hwmon/hwmon9/device': Is a directory
==> /sys/class/hwmon/hwmon9/fan2_alarm <==
0
==> /sys/class/hwmon/hwmon9/fan2_beep <==
0
==> /sys/class/hwmon/hwmon9/fan2_input <==
1250
==> /sys/class/hwmon/hwmon9/fan2_min <==
0
==> /sys/class/hwmon/hwmon9/fan3_alarm <==
0
==> /sys/class/hwmon/hwmon9/fan3_beep <==
0
==> /sys/class/hwmon/hwmon9/fan3_input <==
0
==> /sys/class/hwmon/hwmon9/fan3_min <==
0
==> /sys/class/hwmon/hwmon9/in0_alarm <==
0
==> /sys/class/hwmon/hwmon9/in0_beep <==
0
==> /sys/class/hwmon/hwmon9/in0_input <==
726
==> /sys/class/hwmon/hwmon9/in0_max <==
2805
==> /sys/class/hwmon/hwmon9/in0_min <==
0
==> /sys/class/hwmon/hwmon9/in1_alarm <==
0
==> /sys/class/hwmon/hwmon9/in1_beep <==
0
==> /sys/class/hwmon/hwmon9/in1_input <==
1111
==> /sys/class/hwmon/hwmon9/in1_max <==
2805
==> /sys/class/hwmon/hwmon9/in1_min <==
0
==> /sys/class/hwmon/hwmon9/in2_alarm <==
0
==> /sys/class/hwmon/hwmon9/in2_beep <==
0
==> /sys/class/hwmon/hwmon9/in2_input <==
2530
==> /sys/class/hwmon/hwmon9/in2_max <==
2805
==> /sys/class/hwmon/hwmon9/in2_min <==
0
==> /sys/class/hwmon/hwmon9/in4_alarm <==
0
==> /sys/class/hwmon/hwmon9/in4_beep <==
0
==> /sys/class/hwmon/hwmon9/in4_input <==
2541
==> /sys/class/hwmon/hwmon9/in4_max <==
2805
==> /sys/class/hwmon/hwmon9/in4_min <==
0
==> /sys/class/hwmon/hwmon9/in5_alarm <==
0
==> /sys/class/hwmon/hwmon9/in5_beep <==
0
==> /sys/class/hwmon/hwmon9/in5_input <==
2530
==> /sys/class/hwmon/hwmon9/in5_max <==
2805
==> /sys/class/hwmon/hwmon9/in5_min <==
0
==> /sys/class/hwmon/hwmon9/in7_alarm <==
0
==> /sys/class/hwmon/hwmon9/in7_beep <==
0
==> /sys/class/hwmon/hwmon9/in7_input <==
3520
==> /sys/class/hwmon/hwmon9/in7_label <==
3VSB
==> /sys/class/hwmon/hwmon9/in7_max <==
5610
==> /sys/class/hwmon/hwmon9/in7_min <==
0
==> /sys/class/hwmon/hwmon9/in8_input <==
3124
==> /sys/class/hwmon/hwmon9/in8_label <==
Vbat
==> /sys/class/hwmon/hwmon9/in9_input <==
3256
==> /sys/class/hwmon/hwmon9/in9_label <==
+3.3V
==> /sys/class/hwmon/hwmon9/intrusion0_alarm <==
1
==> /sys/class/hwmon/hwmon9/name <==
it8613
==> /sys/class/hwmon/hwmon9/power <==
tail: error reading '/sys/class/hwmon/hwmon9/power': Is a directory
==> /sys/class/hwmon/hwmon9/pwm2 <==
80
==> /sys/class/hwmon/hwmon9/pwm2_auto_channels_temp <==
1
==> /sys/class/hwmon/hwmon9/pwm2_auto_point1_temp <==
30000
==> /sys/class/hwmon/hwmon9/pwm2_auto_point1_temp_hyst <==
26000
==> /sys/class/hwmon/hwmon9/pwm2_auto_point2_temp <==
35000
==> /sys/class/hwmon/hwmon9/pwm2_auto_point3_temp <==
60000
==> /sys/class/hwmon/hwmon9/pwm2_auto_slope <==
16
==> /sys/class/hwmon/hwmon9/pwm2_auto_start <==
80
==> /sys/class/hwmon/hwmon9/pwm2_enable <==
2
==> /sys/class/hwmon/hwmon9/pwm2_freq <==
23437
==> /sys/class/hwmon/hwmon9/pwm3 <==
90
==> /sys/class/hwmon/hwmon9/pwm3_auto_channels_temp <==
2
==> /sys/class/hwmon/hwmon9/pwm3_auto_point1_temp <==
25000
==> /sys/class/hwmon/hwmon9/pwm3_auto_point1_temp_hyst <==
25000
==> /sys/class/hwmon/hwmon9/pwm3_auto_point2_temp <==
45000
==> /sys/class/hwmon/hwmon9/pwm3_auto_point3_temp <==
70000
==> /sys/class/hwmon/hwmon9/pwm3_auto_slope <==
16
==> /sys/class/hwmon/hwmon9/pwm3_auto_start <==
90
==> /sys/class/hwmon/hwmon9/pwm3_enable <==
2
==> /sys/class/hwmon/hwmon9/pwm3_freq <==
23437
==> /sys/class/hwmon/hwmon9/pwm5 <==
127
==> /sys/class/hwmon/hwmon9/pwm5_auto_channels_temp <==
1
==> /sys/class/hwmon/hwmon9/pwm5_auto_point1_temp <==
25000
==> /sys/class/hwmon/hwmon9/pwm5_auto_point1_temp_hyst <==
25000
==> /sys/class/hwmon/hwmon9/pwm5_auto_point2_temp <==
45000
==> /sys/class/hwmon/hwmon9/pwm5_auto_point3_temp <==
70000
==> /sys/class/hwmon/hwmon9/pwm5_auto_slope <==
0
==> /sys/class/hwmon/hwmon9/pwm5_enable <==
1
==> /sys/class/hwmon/hwmon9/pwm5_freq <==
23437
==> /sys/class/hwmon/hwmon9/subsystem <==
tail: error reading '/sys/class/hwmon/hwmon9/subsystem': Is a directory
==> /sys/class/hwmon/hwmon9/temp1_alarm <==
0
==> /sys/class/hwmon/hwmon9/temp1_beep <==
0
==> /sys/class/hwmon/hwmon9/temp1_input <==
46000
==> /sys/class/hwmon/hwmon9/temp1_max <==
127000
==> /sys/class/hwmon/hwmon9/temp1_min <==
-128000
==> /sys/class/hwmon/hwmon9/temp1_offset <==
99000
==> /sys/class/hwmon/hwmon9/temp1_type <==
4
==> /sys/class/hwmon/hwmon9/temp2_alarm <==
0
==> /sys/class/hwmon/hwmon9/temp2_beep <==
0
==> /sys/class/hwmon/hwmon9/temp2_input <==
55000
==> /sys/class/hwmon/hwmon9/temp2_max <==
127000
==> /sys/class/hwmon/hwmon9/temp2_min <==
-128000
==> /sys/class/hwmon/hwmon9/temp2_offset <==
0
==> /sys/class/hwmon/hwmon9/temp2_type <==
4
==> /sys/class/hwmon/hwmon9/temp3_alarm <==
0
==> /sys/class/hwmon/hwmon9/temp3_beep <==
0
==> /sys/class/hwmon/hwmon9/temp3_input <==
55000
==> /sys/class/hwmon/hwmon9/temp3_max <==
127000
==> /sys/class/hwmon/hwmon9/temp3_min <==
-128000
==> /sys/class/hwmon/hwmon9/temp3_offset <==
0
==> /sys/class/hwmon/hwmon9/uevent <=
驱动如果只是编译后用insmod加载,在下一次系统重启后将会失效
如有需要,则需要将该驱动模块丢到如下目录,并刷新模块相关信息
飞牛更新内核时,也需要重新丢一次
root@MEmini-2CC8:~/it87# mkdir -p /lib/modules/6.12.18-trim/updates/dkms/it87
root@MEmini-2CC8:~/it87# cp it87.ko /lib/modules/6.12.18-trim/updates/dkms/it87/
root@MEmini-2CC8:~/it87# depmod -a
root@MEmini-2CC8:~/it87# modprobe -D it87
insmod /lib/modules/6.12.18-trim/kernel/drivers/hwmon/hwmon-vid.ko
insmod /lib/modules/6.12.18-trim/updates/dkms/it87/it87.ko
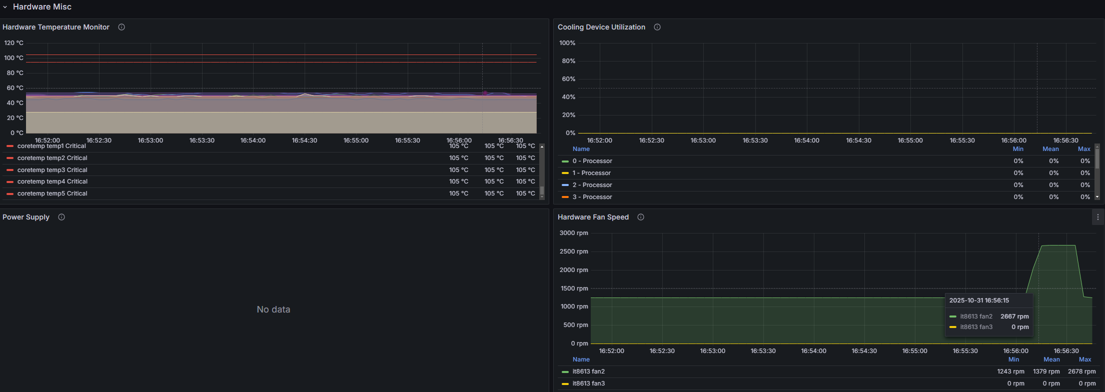
一顿操作猛如虎,终于可以看见并记录风扇转速了
配合上自己写的风扇控制程序,总算是压住这个暖手宝了
不过这东西用的人应该不多,估计也没必要申请上应用中心
